การเชื่อมต่อ Google ใน Odoo 19
0 readsการบริหารเวลาและการวางแผนอย่างมีประสิทธิภาพมีความสำคัญอย่างมากในสภาพแวดล้อมการทำงานที่รวดเร็วในปัจจุบัน Odoo 19 รองรับให้โมดูล Calendar เชื่อมต่อกับผู้ให้บริการปฏิทินภายนอก เช่น Google Calendar Microsoft Outlook ทำให้สาม...
26 กุมภาพันธ์ 2569
การบริหารเวลาและการวางแผนอย่างมีประสิทธิภาพมีความสำคัญอย่างมากในสภาพแวดล้อมการทำงานที่รวดเร็วในปัจจุบัน
Odoo 19 รองรับให้โมดูล Calendar เชื่อมต่อกับผู้ให้บริการปฏิทินภายนอก เช่น
- Google Calendar
- Microsoft Outlook
ทำให้สามารถซิงโครไนซ์ (Synchronize) การประชุมและกิจกรรมต่าง ๆ เข้าสู่ระบบศูนย์กลางเดียว แม้ตัว Calendar module จะยังเป็นแอปพลิเคชันแบบ stand-alone ภายใน Odoo ก็ตาม
เมื่อมีการสร้าง Event ไม่ว่าจะใน Odoo หรือในปฏิทินภายนอก ระบบจะซิงค์ข้อมูลข้ามแพลตฟอร์มโดยอัตโนมัติ ทำให้ตารางนัดหมายของคุณอัปเดตตรงกันทุกที่
ประโยชน์ของการ Sync ปฏิทิน
- ป้องกันการนัดซ้ำ (Double Booking)
- ลดการกรอกตารางด้วยมือ
- เพิ่ม Productivity ของทีม
- Workflow ใน Odoo มีความรวดเร็วและแม่นยำขึ้น
- สะดวกต่อการจัดประชุมและการนัดหมายลูกค้า
การเชื่อมต่อนี้ช่วยให้การทำงานใน Odoo มีความคล่องตัว เชื่อถือได้ และจัดการเวลาง่ายขึ้น
การซิงค์ Google Cloud กับ Odoo 19
การสร้าง Project
เพื่อให้ Odoo เชื่อมต่อกับ Google Calendar จำเป็นต้องสร้าง Google API Project
ขั้นตอน:
- เข้าเว็บไซต์
https://console.cloud.google.com/ - คลิก “Select a project” ที่มุมซ้ายบนของหน้าจอ
- เมื่อหน้าต่าง pop-up เปิดขึ้น ให้กดปุ่ม New Project
นี่คือขั้นตอนเริ่มต้นของการตั้งค่า API เพื่อให้ Odoo สามารถเชื่อมต่อ Google Calendar ได้

ในช่อง Project name ให้ตั้งชื่อโปรเจกต์ตามต้องการ จากนั้นดำเนินการต่อโดยคลิกปุ่ม Create

เปิดใช้งาน Google Calendar API
ไปที่เมนู APIs & Services จากนั้นคลิก + Enable APIs and Services เพื่อเปิดใช้งาน API

ค้นหา Google Calendar API จากช่องค้นหา (search bar) แล้วคลิกปุ่ม Enable เพื่อเปิดใช้งาน API

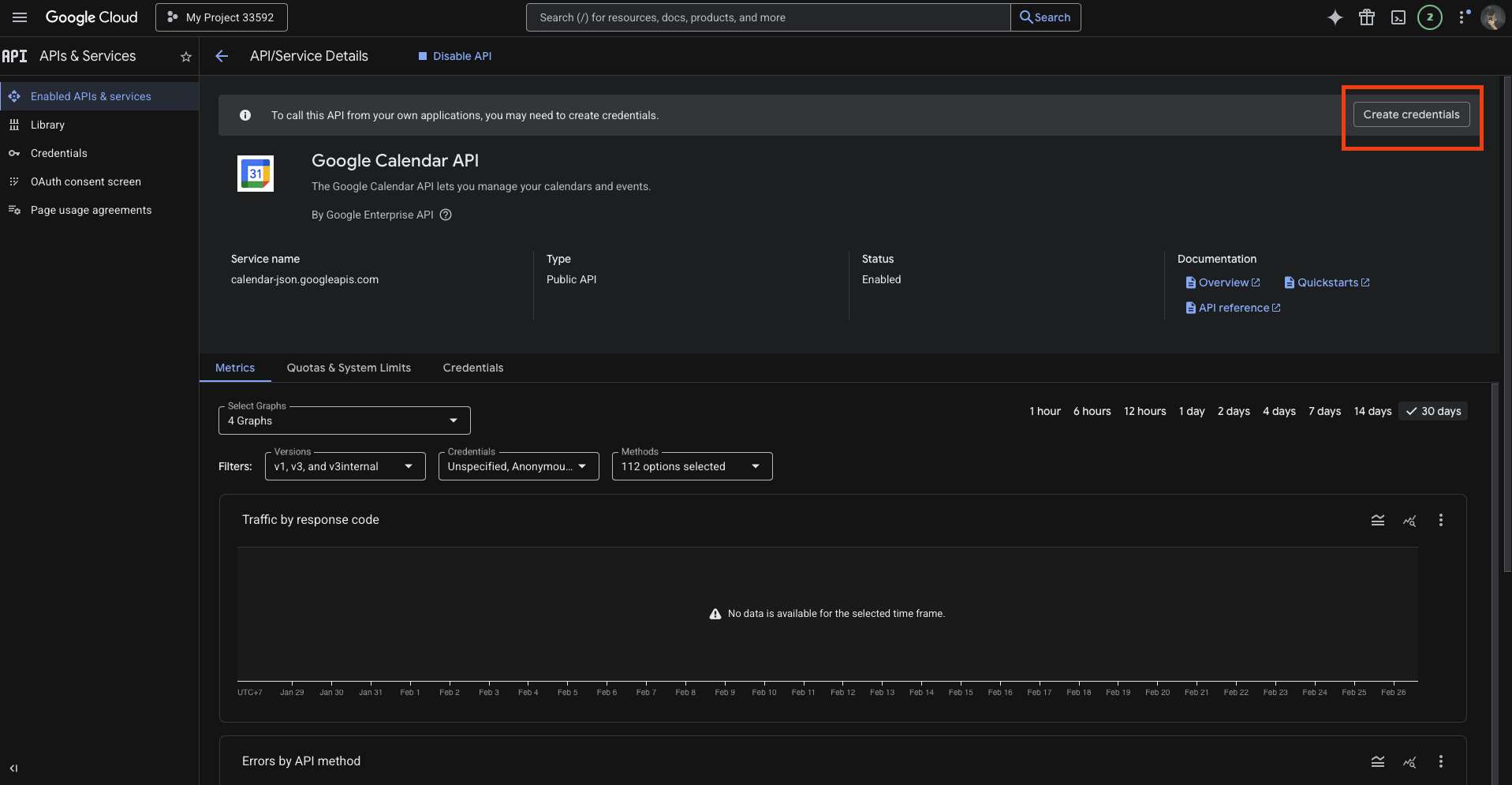
OAuth Consent Screen
ภายในเมนู APIs & Services ให้กดปุ่ม Create Credentials

จากนั้นกรอก App name เป็น Google Calendar API และเลือกประเภทการเข้าถึงเป็น User data

จากนั้นกรอกข้อมูลแอปที่จำเป็นในหน้า OAuth Consent Screen ตามที่แสดงด้านล่าง
- ในช่อง App Name ให้ใส่ Odoo
- จากนั้นระบุอีเมลในช่อง User support email เพื่อใช้เป็นอีเมลสำหรับติดต่อผู้ใช้งาน

ในส่วน Developer Contact Information ให้กรอกอีเมลที่ใช้งานได้จริง จากนั้นคลิก Save & Continue เพื่อไปยังขั้นตอนถัดไป

จากนั้นให้เพิ่มค่า Authorized redirect URIs และคลิกปุ่ม Create ตามที่แสดงในภาพด้านล่าง:

ตอนนี้จะมีค่า Client ID และ Client Secret แสดงอยู่ทางด้านขวาของหน้าจอ ให้ดาวน์โหลดหรือบันทึกเก็บไว้ในที่ปลอดภัย

การตั้งค่าใน Odoo
เมื่อได้ค่า Client ID และ Client Secret แล้ว ให้เข้าไปที่โมดูล Calendar ใน Odoo
ภายในโมดูล Calendar ไปที่เมนู
Configuration → Settings
จากนั้นคัดลอกค่า Client ID และ Client Secret ที่ได้จาก Google Calendar API แล้วนำไปวางในช่องที่กำหนดไว้ใน Odoo ตามที่แสดงในภาพด้านล่าง:

เมื่อดำเนินการตั้งค่าทั้งหมดเสร็จเรียบร้อยแล้ว ระบบจะทำการเชื่อมต่อและซิงโครไนซ์ข้อมูลระหว่าง Google Calendar และโมดูล Calendar ของ Odoo โดยอัตโนมัติ

การเชื่อมต่อปฏิทินของ Odoo 19 กับ Google จะทำให้การประชุมและตารางนัดหมายทั้งหมดซิงโครไนซ์กันได้อย่างราบรื่นและแบบเรียลไทม์ ระบบจะอัปเดตข้อมูลอัตโนมัติข้ามแพลตฟอร์ม ช่วยลดความเสี่ยงของการนัดซ้ำ และลดความจำเป็นในการกรอกข้อมูลด้วยตนเอง
การซิงค์ที่ต่อเนื่องนี้ช่วยให้ทุกคนรับรู้ตารางเวลาที่ถูกต้อง เพิ่มประสิทธิภาพการทำงานร่วมกัน และทำให้ทีมมีความเป็นระเบียบมากขึ้น ไม่ว่าจะเป็นการจัดการประชุมภายใน การนัดหมายลูกค้า หรือกำหนดเส้นตายของโครงการ ธุรกิจสามารถพึ่งพาฟีเจอร์นี้เพื่อบริหารเวลาได้อย่างมีประสิทธิภาพ
การเชื่อมต่อ Calendar ใน Odoo 19 ช่วยเพิ่ม productivity ปรับปรุงกระบวนการทำงานให้คล่องตัว และประหยัดเวลา จึงเป็นเครื่องมือสำคัญสำหรับธุรกิจยุคปัจจุบัน